例: SP1231F|SP1233FL|SW6124|SW6106|CS8626
IU5706、IU5708:宽输入范围、单节锂电适用,兼容同异步外围应用的同步升压DCDC

Part NO:IU5706、IU5708:宽输入范围、单节锂电适用,兼容同异步外围应用的同步升压DCDC

封装:EQA16、QFN3X3_16L

工作电压:4.5V-40V

简介:均采用独特电感自检测技术,可省掉传统电流检测电阻,大幅降低外围成本与额外热量;支持同步整流,搭配无损电感器 DCR,显著提升高电流应用效率;静态工作电流均低至 720μA,关断电源电流仅 6μA,有效控制功耗,延长电池设备续航。同时,二者均内置带内部斜坡补偿的电流模式控制、可调软启动时间、输出电压电源正常指示器,以及逐周期电流限制与热关断保护,全程保障运行稳定,还可通过外部定时电阻或 300kHz-1MHz 外部时钟,调节 50KHz-1MHz 开关频率,适配单节锂电池输入,灵活性十足。
  • 在电子设备电源方案设计中,宽电压适配、高效能转换与稳定运行是核心诉求。上大科技 IU5706EIU5708D两款同步升压控制器,凭借共性技术优势与差异化设计,为不同场景提供优质解决方案。

    从文档可知,两款芯片共享诸多核心亮点。均采用独特电感自检测技术,可省掉传统电流检测电阻,大幅降低外围成本与额外热量;支持同步整流,搭配无损电感器 DCR,显著提升高电流应用效率;静态工作电流均低至 720μA,关断电源电流仅 6μA,有效控制功耗,延长电池设备续航。同时,二者均内置带内部斜坡补偿的电流模式控制、可调软启动时间、输出电压电源正常指示器,以及逐周期电流限制与热关断保护,全程保障运行稳定,还可通过外部定时电阻或 300kHz-1MHz 外部时钟,调节 50KHz-1MHz 开关频率,适配单节锂电池输入,灵活性十足。

    差异化方面,IU5706E聚焦中压场景,输入电压 4.5V-24V,输出最高 33V,采用 EQA16 封装,适配 PC Thunderbolt 端口、汽车电源及 5V/12V/24V DC 总线系统;IU5708D瞄准高压需求,输入扩展至 4.5V-40V,输出达 52VQFN3X3_16L 小巧封装节省空间,可应对氮化镓射频功率放大器等场景,二者互补覆盖多元电源设计需求。

    一、IU5706IU5708的特点

    1、相同点

    电感自检测(省掉电流检测电阻)

    搭配合适外围,实现单节锂电池作为输入电源的应用

    具有内部斜坡补偿的电流模式控制

    与外部时钟的同步能力

    50KHz1MHz的可调频率

    外部可调软启动时间

    输出电压电源正常指示器

    +1%反馈基准电压

    6uA关断电源电流

    720uA静态工作电流

    逐周期电流限制和热关断

    可调欠压闭锁(UVLO)和输出过压保护

    2、不同点

    IU5706的输入电压范围为4.5-24VIU5708的输入范围更大,为4.5-40V

    IU5706最高支持33V的输出,IU5708最高支持52V的输出。

    IU5706IU5708应用信息

    1典型应用

    图片1.png 

    图片3.png 

     

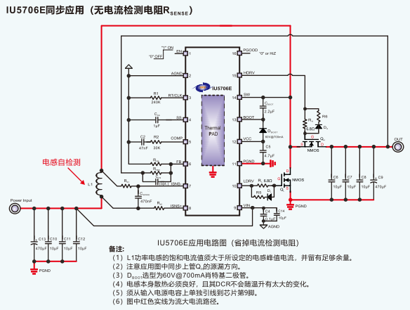
    2同步应用

    图片5.png 

    图片6.png 

    3异步应用

    图片7.png 

    图片8.png 

    4外加CS5008S实现单节锂电池应用

    图片9.png 

    图片10.png 

    5PCB版图建议

    IU5706

    图片11.png 

    IU5708

    图片12.png 

     

    刘先生:13794497935 ( 微信同号)          


         QQ:1154413202   


    蔡先生: 19373794842(微信同号)


         QQ:3353786219

    上大科技

  • 友情链接:

    关于我们产品展示方案技术新闻资讯

    深圳市龙华区民治街道民乐路粤通综合楼D栋511室

    联系人:刘先生13794497935      Email:ben@sandtech.cn

    微信公众号

    Copyright copy; 2018 上大科技, All Rights Reserved
    粤ICP备18073833号-1 版权所有:上大科技   网站建设:深圳北易
    上大科技 销售总监
    上大科技 销售经理
    上大科技 销售经理
    上大科技 电话
    上大科技 微信
    上大科技
    返回顶部